Business Intelligence for Amazon sellers to help them make continuous growth. We provide sales analytics, profit report, FBA inventory management, and seller tool box to help customers analyze and optimize the sales more timely and efficiently.

Manage your seller accounts of different marketplaces and summarize the sale data in one platform.
●Multi-marketplace management:
All connected amazon accounts' data is visible, and the tool gathers the data by default currency.No matter which amazon marketplance account you want to check, achieve it easily.
●Display real-time data:
Shows sales, orders, units sold, revenue, cost, profit by seller accounts, and you can also custom the date range to master the trends of sales.
This tool instantly organizes the profit and loss data and gives you an customer list for each seller account.
●Profit & Loss Report:
Exact profit & loss report for multiple marketplaces, easy to calculate and export the profit settlement by different time range.
●Product Profit Analytics:
Easy to calculate the profit and cost for each product, help you draw out what the cost usually happen.


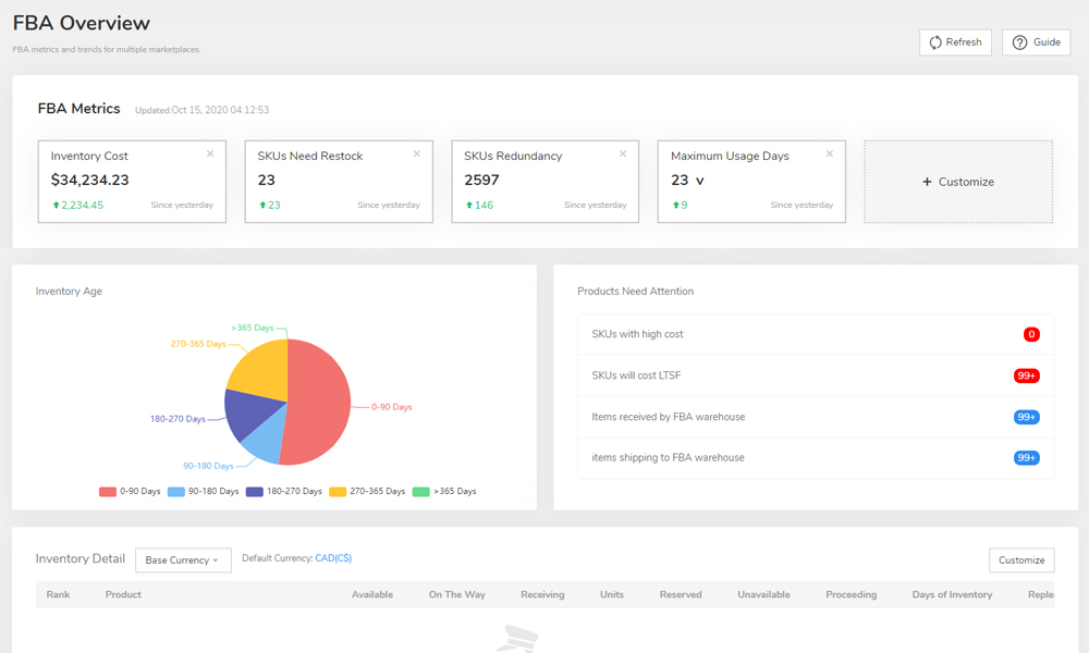
FBA Inventory Management
●Know inventory needs:
Inventory Manager makes it clear to check your FBA inventory, you can quickly assess when and how much stock you should reorder. Keep your sale by easily preventing stockouts.
●Reduce LTSF:
Through more effective inventory management, you can easy to make decisions to reduce the costly long-term inventory storage fees.
Enabling the development of small and medium-sized e-commerce export enterprises and escorting the global export cross-border E-commerce.
Clear and intuitive graphical data Greatly improve operational efficiency
Cloud service without deployment and installation
Amazon officially licensed API Update official data in real time
User data, encrypted processing Protect the rights and interests of users
U.S.A
Canada
Mexico
United Kingdom
Germany
Spain
France
Italy
Japan
Email: support@bestthankyou.com
© All Rights Reserved. biassist.bestthankyou.com